Pas le temps ? Faites-le analyser par l'IA
Longtemps critiquée, la communication par email a su traverser les âges et les différentes générations sans n'avoir pour autant été égalée. Cela fait maintenant 50 ans que le premier e-mail a été envoyé et malgré tous les nouveaux moyens de communication qui ont été créés depuis, il reste, en 2021, indétrônable.
Avec plus de 70% des personnes qui disent préférer être contactés par email plutôt que par tout autre moyen (SMS, notifications push), Elle a su au fil des années se transformer en un des meilleurs leviers d'acquisition pour les entreprises. Outre le fait d'être un levier d'acquisition efficace, avec un retour sur investissement d'environ 32€ pour 1€ dépensé, l'emailing est indéniablement le moyen de communication avec le ROI le plus élevé.
Dans cet article nous allons découvrir AcyMailing une extension française gratuite (freemium) disponible pour WordPress depuis 2019 mais elle a fait ses preuves dans l'écosystème Joomla depuis plus de 10 ans déjà.

Créer une newsletter WordPress avec AcyMailing
Dans ce tutoriel nous allons détailler étape par étape comment créer votre première newsletter en utilisant le plugin Français : AcyMailing.
Télécharger et installer AcyMailing
Tout d'abord, voyons comment installer le plugin AcyMailing. Pour cela, cliquez sur l'entrée de menu "Extensions" et ensuite sur "Ajouter".
Cherchez "AcyMailing", installez l'extension puis activez-la.
Configurer le plugin de newsletter AcyMailing
Après avoir installé AcyMailing, cliquez sur l'item de menu du même nom.
Vous obtiendrez alors un processus d'installation vous permettant de configurer votre plugin de newsletter.
En première étape, vous allez pouvoir créer votre premier email. Celle-ci permettra de vous envoyer un test et ainsi vérifier que tout fonctionne correctement. Vous pouvez éditer ou laisser cet email comme tel, cela n'aura pas d'impact par la suite.
Créez ensuite votre première liste de destinataires. Celle-ci sera ensuite conservée, et vous pourrez bien évidemment l'éditer et/ou la modifier. Cette seconde étape vous permet d'ajouter plusieurs adresses emails pour vos tests.
Dernière étape, et pas des moindres, la sélection de votre méthode d'envoi. En effet, AcyMailing n'envoie pas les emails lui-même. Il permet de choisir votre propre méthode d'envoi. Une section en fin d'article permettra la comparaison de ces méthodes.
Ici, deux d'entre elles sont mises en valeur, Sendinblue et la fonction PHP Mail qui utilise votre propre serveur d'email. À vous de faire votre choix, en fonction de celle qui correspond le mieux à vos besoins parmi tant d'autres (Mailgun, Amazon SES, etc…)
Une fois cette configuration terminée, vous pourrez accéder à la 2nde étape de la mise en place de votre newsletter, le formulaire d'inscription.
Le formulaire d'inscription à votre newsletter
Pour permettre aux visiteurs de votre site de s'inscrire à vos newsletters, quoi de mieux qu'un formulaire d'inscription. AcyMailing met à votre disposition plusieurs types de formulaires. Le widget, basique mais efficace, le shortcode afin d'ajouter votre formulaire là où vous le souhaitez ainsi que d'autres modes d'inscription dans la version payante (Pop-up d'inscription, bannière en haut de votre site et dans le footer).
Ici nous allons procéder à l'installation via le shortcode.
Un fois le shortcode sélectionné, vous arriverez sur une page permettant la personnalisation de votre formulaire d'inscription. Vous trouverez ici tous les paramètres nécessaires pour la création et la configuration de votre formulaire.
Cerise sur le gâteau, vous pourrez prévisualiser le rendu en live sur votre site. Configurez ici les listes auxquelles vous souhaitez ajouter les utilisateurs qui s'inscrivent, vos articles de conditions générales de vente, de confidentialité ainsi que l'affichage du formulaire.
À titre d'information, l'interface est exactement la même pour l'édition d'une pop-up d'inscription.
Il ne vous reste plus qu'à sauvegarder pour récupérer votre shortcode et ainsi l'installer sur votre site.
Une fois vos utilisateurs inscrits vous n'aurez plus qu'à créer votre première newsletter.
Création de notre Newsletter WordPress
Après avoir mis en place toutes ces étapes, il est donc maintenant temps de créer votre newsletter. Pour cela, cliquez sur l'entrée de menu "E-mail" puis sur le bouton pour créer votre première newsletter.
Vous arrivez sur une interface permettant de choisir le type de newsletter que vous souhaitez créer. Vous pourrez choisir parmi :
- Une newsletter classique
- Une newsletter planifiée
- Une campagne automatique (toutes les semaines avec du contenu dynamique par exemple)
- Une newsletter de follow-up (permettant d'envoyer une série d’e-mails sous forme de scénario à la suite d'une action : un achat WooCommerce par exemple)
- Une newsletter de bienvenue ou de désabonnement
Nous choisirons ici de créer une campagne classique pour WordPress
Dans l'étape suivante, vous pouvez choisir de partir d'un template vide ou alors de partir d'un template existant. Une fois cela fait, vous pourrez accéder à l'interface d'édition de votre newsletter.
Ici vous pourrez intégrer du texte, des GIF, des images, des articles WordPress, des produits WooCommerce et plein d'autres contenus de votre site.
À noter qu'il vous sera également possible de créer des newsletters multilingues si vous avez une base de destinataires dans plusieurs pays.
Passez à l'étape suivante permettant de sélectionner les listes auxquelles vous souhaitez envoyer votre newsletter. Puis à l'étape de configuration de votre envoi (Nom et adresse d'expéditeur, nom et adresse de réponse etc).
Une fois ces étapes passées, vous pourrez vous envoyer un test mais également profiter d'un service de test de SPAM pour les versions payantes. Ce service permet d'analyser votre email et ainsi donner un score vous informant sur le risque que votre email termine dans une boite SPAM.
Exemples des résultats du test de SPAM (versions payantes)
Ensuite accédez au résumé final, récapitulant toutes les informations et si cela vous convient, vous n'avez plus qu'à envoyer votre email !
Consulter les résultats de votre newsletter WordPress
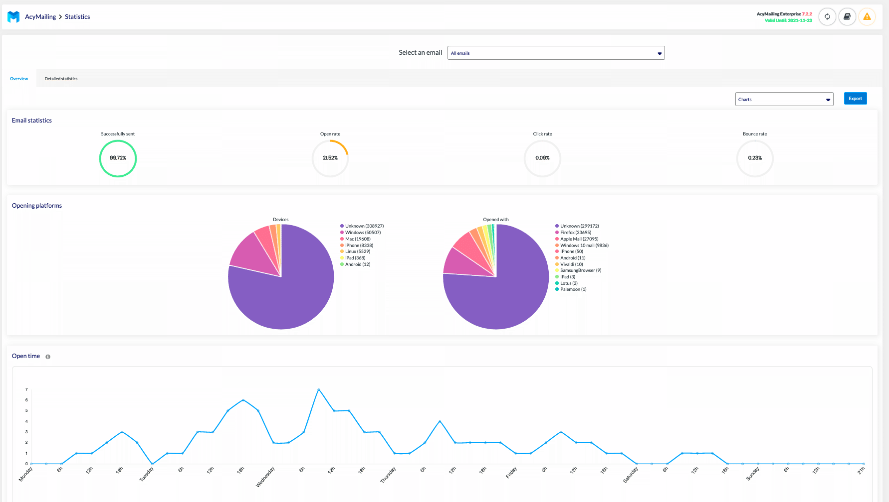
Après avoir envoyé votre newsletter, vous pourrez consulter les statistiques et les résultats de celle-ci grâce à une interface très complète vous permettant de visualiser vos statistiques d'ouverture, de clic, les plateformes utilisées pour l'ouverture de vos emails ainsi que les moments où vos emails sont les plus lus.
Voilà, vous avez maintenant tout en main pour envoyer votre première newsletter sur WordPress via AcyMailing.
Envoyez vos newsletters via la version Pro d'AcyMailing
AcyMailing contient 3 types de versions payantes que vous pouvez retrouver sur cette page.
- La version Essential à 29€ par an
- La version Enterprise à 89€ par an
- La version multi-site à 319€ par an pour 20 sites.
La principale différence entre la version gratuite et une version payante est que les versions payantes vous permettent d'automatiser vos envois via le système de CRON d'AcyMailing. En effet, la version gratuite ne permet pas l'envoi automatique de vos newsletters. Vous pourrez les créer mais l'envoi devra se faire manuellement.
La version Essential vous permettra donc principalement d'avoir accès à l'envoi automatique des newsletters mais également de programmer la date d’envoi de vos newsletters. Vous aurez aussi accès au support personnalisé et aux statistiques avancées.
Concernant la version Enterprise, elle contient de son côté bien plus de fonctionnalités :
- La création de schémas conditionnels d'envoi
- La segmentation des listes (Envoyer un email seulement aux destinataires ayant ouvert tel email)
- La surcharge des emails WordPress et WooCommerce
- Les emails de suivi (Campagne d'emails envoyés suite à une action d'un utilisateur, par exemple des emails de bienvenus sur plusieurs semaines lors de l'inscription)
- L'intégration avec l'outil de test de SPAM
- La gestion des rebonds (Emails qui reviennent lorsqu'une boîte mail est pleine ou inexistante par exemple)
- Les champs utilisateurs personnalisés
- L'intégration avec des formulaires de contact (Contact Form 7, Gravity Form etc…)
La multi-site n'est autre que la version Enterprise, disponible pour 20 sites.
Combien coûte AcyMailing ?
AcyMailing vous permettra de créer vos newsletters WordPress à un prix sensiblement plus bas que ses concurrents. En effet, la version la plus chère étant la version Enterprise, celle-ci vous coûtera 89€ à l'année. Ce qui revient environ à 7€ par mois.
Pour l'envoi ensuite, vous pourrez envoyer vos emails depuis votre propre serveur email (si vous êtes en capacité de le configurer correctement pour ne pas finir en SPAM). Cela sera gratuit mais nécessite un certain bagage technique.
Vous pourrez sinon utiliser un service d'envoi externe parmi ceux proposés par AcyMailing (Sendinblue, PostMark, Mailgun, SendGrid) ou n’importe quel SMTP.
Faisons une comparaison rapide pour un site avec environ 20 000 newsletters envoyées par mois. Les prix indiqués sont mensuels
| Sendinblue | SendGrid | PostMark | Mailgun | |
| Prix d'envoi pour 20 000 emails | 29€ / mois | 15€ / mois | 22,5€ / mois | 16€ / mois |
| Prix mensuel AcyMailing | 7€ / mois | |||
| Prix total mensuel | 36€ / mois | 22€ / mois | 29,5€ / mois | 23€ / mois |
Du côté de la concurrence, vous pourrez par exemple envoyer un nombre illimité de newsletters en fonction du nombre d'utilisateurs que vous avez.
Voici quelques exemples de prix :
| 2 000 utilisateurs | 5 000 utilisateurs | 10 000 utilisateurs | 25 000 utilisateurs | |
| Prix d'envoi pour un nombre illimité d'email | 25€ / mois | 55€ / mois | 75€ / mois | 150€ / mois |
Créez votre 1ère campagne d’emailing avec AcyMailing (vidéo)
En conclusion
La solution offerte par AcyMailing est plutôt simple et facile à prendre en main. Ce dernier vient se ranger aux côtés des solutions "embarquées" au sein de WordPress – telles que MailPoet par exemple – qui facilitent l'envoi d'e-mails pour les utilisateurs qui ont simplement envie de communiquer avec leur audience !
Et vous, quelle solution de newsletters utilisez-vous ?
Ces 7 templates, je les donne en formation payante. Ici, ils sont gratuits.
Sécurité, SEO, performance, contenu, maintenance — les outils que j'utilise en formation et en audit, avec les prompts IA pour aller 10x plus vite.
- 01Workflow contenu anti-IA
- 02Framework SEO Title/Meta/H1
- 03Audit Express 30 points
- 04Blindage sécurité 10 étapes
- 05PageSpeed 90+ sans plugin
- 06Calendrier maintenance IA
- 07Plan d'action 90 jours
1 email / 2 jours pendant 14 jours. Désabonnement en 1 clic.
Analyser avec l'IA
Partager




















